了解最新公司動態及行業資訊
新華北引進國外最先進的運維平臺,為客戶提供完整的IT運維解決方案。
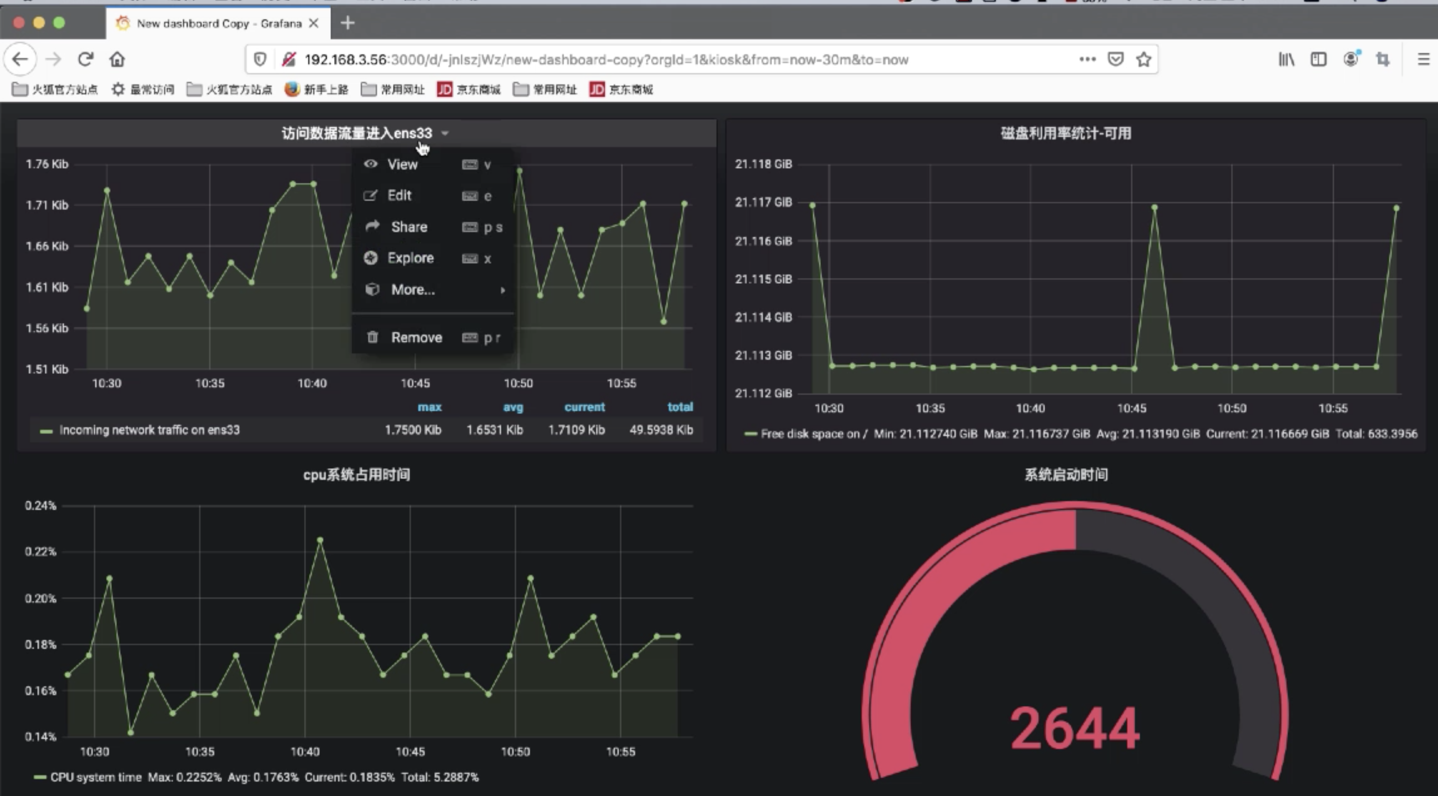
產品功能概覽
面對用戶日益復雜的IT環境it運維,運維管理平臺有效整合了往年網絡、服務器和業務應用、安全設備、客戶端PC和機房基礎環境的分段管理,實現全面監控和集中統一管理;基于ITIL理念整合IT服務流程管理,實現技術、功能和服務的有機結合,從而提高企業IT系統的運營管理水平和服務能力it運維,為企業生產和日常生活提供服務。 提供高效的個人保護。
系統架構
系統結構清晰,采用層次化、模塊化的設計理念:各功能模塊獨立、松耦合,而整體系統功能完全覆蓋,可根據需要自由組合。同時,該系統具有明顯的開放性和可持續發展能力。通過其Probe插件系統和數據交換插座,可以平滑擴展系統功能并與第三方產品集成。


IT運維管理平臺.0五個模塊
網絡監控 (NCC)
? 手動、準確、及時地發現各種異構和復雜網絡的拓撲
?持續監控和報告網絡性能
?提供網絡運行狀態和性能的多角度分析統計
?阻斷非法訪問,保障網絡系統安全
?監控異常流量和ARP誤導、病毒等
應用程序監控 (BCC)
?資源檢測子系統
?監控企業服務器、中間件、數據庫、業務應用、安全設備及基礎支撐系統(如機房、空調、UPS等)的運行狀態;建立績效基線;檢測系統異常并及時報警

?運行解釋子系統
?圍繞IT業務和資源,采用人性化的多層導航呈現方式,從全局到局部,從粗腰到細粒度,逐層展現業務應用的運行狀態。
安全監控 (SCC)
?各類安防設備告警的采集和跨類型、跨廠商分析
?處理后的告警信息可手動準確關聯到安全知識庫
?實時、詳細和準確地呈現警告、風暴和信息
桌面監控 (DCC)
?桌面資產統一管理
?桌面安全策略的實施
?最終用戶行為審計
?補丁發布
?用戶桌面系統的標準化
集中式運營管理 (COSS)
?IT資源測試結果綜合解讀
?提供各種報表和視圖,呈現IT資源的運行狀態和運行趨勢
?基于ITIL的運維流程管理